长沙qm论坛品茶,万花楼论坛信息网,一品香论坛qm网,51龙凤茶楼论坛合肥

小批量定制机房监控系统厂家

南宁迈世信息技术有限公司

全国咨询热线:400-030-5510

您好,欢迎进入南宁迈世信息技术有限公司!收藏本站在线留言网站地图

中国中小机房监控解决方案供应商

漏水传感器接线方式及安装位置

来源: Ack 发布日期: 2020.12.12

选迈世机房监控标王,九成投标成功!

液体渗漏在机房称为漏水,在变电站称为水浸,但不论是何种场景,漏水防控都是十分重要的事情,所以安装一套漏水监测设备,是必然的。那么漏水传感器接线方式及安装位置有什么内容?想必很多人感兴趣,下面来一起了解。

说说漏水传感器接线方式及安装位置

一、漏水传感器接线方式是怎么样的?

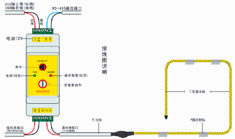
设备接线一般使用一头带有RJ45水晶头的网线来进行,利用网线接入到VGC、GND、RS-485、继电器输出等接口上。

其次把导出线以及漏水检测线进行对接,接入到漏水线接口上。最后把有RJ45接头的网线,插入到的监控主机,就完成了整个接线流程,下面附相关的接线图。注:这仅限于迈世漏水传感器产品的接线,厂家不同接线方式不一样。

漏水传感器接线图

二、水浸传感器安装位置在哪?

1、确保传感器不受环境、温度、震动等因素的影响。

2、如配电箱或仪表箱有空余位置,可对其进行安装。

3、可以在墙壁等位置,进行安装。

4、传感器的安装距离应该在线缆连接长度的范围之内。

想确?;肪嘲踩?,防控空调水、雨水、管道水泄漏的危害,那就得购买一套漏水传感器,来监测故障,而需要安装、接线,就需要了解就是漏水传感器接线方式及安装位置,希望本文对你有所帮助。

请致电:400-030-5510或在线咨询!我们免费为你提供漏水检测系统方案与产品报价。


迈世官网: m.o6mi.cn
咨询热线: 400-030-5510 立即咨询
【推荐机房监控解决方案】
漏水传感器怎样检测水?现在告诉你!

漏水传感器怎样检测水?现在告诉你!

漏水传感器有点式、定位、非定位三种类型,能感知环境的液体渗漏情况,在数据中心、配电室、档案库房等项目中都有应用。那么漏水传感器怎样检测水?原理有什么特点?如何挑选合适的漏水传感器?废话不多说!现在就告诉你!
不定位漏水传感器能秒级报警

不定位漏水传感器能秒级报警

不定位漏水传感器亦称为非定位漏水报警器、非定位漏水控制器、非定位漏水测漏仪、区域漏水检测器,虽然名称不同,但本质上都是一类用途的设备,就是监测某个区域的漏水情况,而迈世是专门提供这类产品的厂家,漏水传感器能达到秒级报警效…

咨询热线

400-030-5510

智慧机房在线体验

迈世·机房监控体验端